Container Exporter Prometheus

Monitoring Docker Containers Using Cadvisor And Prometheus By Bhargav Shah Medium

Monitoring Docker Containers Using Cadvisor And Prometheus By Bhargav Shah Medium

Docker Monitoring Dashboard Dockers Computer Science Monitor

Docker Monitoring Dashboard Dockers Computer Science Monitor

Monitoring In Docker Stacks It S That Easy With Prometheus By Soumyadip De Medium

Monitoring In Docker Stacks It S That Easy With Prometheus By Soumyadip De Medium

Federated Prometheus Monitor Cluster Templates

Federated Prometheus Monitor Cluster Templates

Monitoring Docker Container Metrics Using Cadvisor Prometheus

Monitoring Docker Container Metrics Using Cadvisor Prometheus

Using Prometheus Metrics In Amazon Cloudwatch Containers

Using Prometheus Metrics In Amazon Cloudwatch Containers

Using Prometheus Metrics In Amazon Cloudwatch Containers

Collect docker metrics with prometheus estimated reading time.

Container exporter prometheus. You can configure docker as a prometheus target. Prometheus exporter exposing container metrics. It stands for container advisor and used to aggregate and process all the metrics for the running containers. Create a local multi container docker compose installation that includes containers running prometheus cadvisor and a redis server respectively.

Given a docker installation with default configuration listening on unix pipe. This app exports metrics about a docker installation and any running containers to the prometheus metrics and monitoring system. Its captures all the linux hardware and kernel related metrics. To run the exporter as a system service daemon configure the init system of your linux server such as systemd or upstart accordingly.

The container exporter requests a list of containers running on the host by talking to a container manager. Cadvisor short for container advisor analyzes and exposes resource usage and performance data from running containers. Exports metrics from memcached servers for consumption by prometheus. The exporter default port wiki page has become another catalog of exporters and may include exporters not listed here due to overlapping functionality or still being in development.

Node exporter can be run as a docker container while reporting stats for the host system. Usage command line arguments usage of nginx prometheus exporter. The actual custom prometheus exporter provides its own endpoints. The prometheus node exporter has wide varieties of server metrics.

Cadvisor exposes prometheus metrics out of the box in this guide we will. The node exporter exposes the prometheus metrics of the host machine in which it is running and shows the machine s file system networking devices processor memory usages and others features as well. By default the custom prometheus exporter listens on port 9530 but it can be changed using the p command line parameter. Main custom prometheus exporter endpoints.

Nginx plus start the exporter. It then gathers various container metrics by using libcontainer and dockerclient and then. Examine some container metrics produced by the redis. 8 minutes prometheus is an open source systems monitoring and alerting toolkit.

This topic shows you how to configure docker set up prometheus to run as a docker container and monitor your docker instance using prometheus. Right now docker as container manager is supported. Alternatively you can run the exporter in a docker container.

Prometheus How To Monitor Other Docker Containers Stack Overflow

Prometheus How To Monitor Other Docker Containers Stack Overflow

Chapter 5 Prometheus Cluster Monitoring Openshift Container Platform 3 11 Red Hat Customer Portal

Chapter 5 Prometheus Cluster Monitoring Openshift Container Platform 3 11 Red Hat Customer Portal

Monitoring Clickhouse On Kubernetes With Prometheus And Grafana Clickhouse Software And Services Altinity

Monitoring Clickhouse On Kubernetes With Prometheus And Grafana Clickhouse Software And Services Altinity

Configure Azure Monitor For Containers Prometheus Integration Azure Monitor Microsoft Docs

Configure Azure Monitor For Containers Prometheus Integration Azure Monitor Microsoft Docs

Azure Monitor For Containers With Prometheus Now In Preview Ilikesql

Azure Monitor For Containers With Prometheus Now In Preview Ilikesql

Github Pjhampton Kibana Prometheus Exporter Prometheus Metrics For Kibana

Github Pjhampton Kibana Prometheus Exporter Prometheus Metrics For Kibana

Prometheus Monitoring 101 Prometheus Is An Increasingly Popular By Metricfire The Metricfire Blog Medium

Prometheus Monitoring 101 Prometheus Is An Increasingly Popular By Metricfire The Metricfire Blog Medium

Practical Services Monitoring With Prometheus And Docker By Simon Kp Airtame Engineering

Practical Services Monitoring With Prometheus And Docker By Simon Kp Airtame Engineering

Monitoring Kubernetes With Prometheus Made Simple

Monitoring Kubernetes With Prometheus Made Simple

Prometheus Monitoring Pros And Cons Jaxenter

Prometheus Monitoring Pros And Cons Jaxenter

Docker How To Export Docker Containers Information And Data Plot On Prometheus And Grafana For Centos Rhel Server By Kush Manohar Medium

Docker How To Export Docker Containers Information And Data Plot On Prometheus And Grafana For Centos Rhel Server By Kush Manohar Medium

Services And Resources Monitoring With Prometheus And Grafana Running On Docker Nexocode

Services And Resources Monitoring With Prometheus And Grafana Running On Docker Nexocode

Monitoring Docker Containers Using Prometheus Cadvisor Grafana

Monitoring Docker Containers Using Prometheus Cadvisor Grafana

Prometheus Monitoring Elastic

Prometheus Monitoring Elastic

Ready For Scraping Nginx Metrics Nginx Vts Exporter Prometheus Grafana By Anton Shevtsov Medium

Ready For Scraping Nginx Metrics Nginx Vts Exporter Prometheus Grafana By Anton Shevtsov Medium

Github Niclabs Prometheus Monitoring Configuration Files For Running A Prometheus Monitoring Server And Several Exporters

Github Niclabs Prometheus Monitoring Configuration Files For Running A Prometheus Monitoring Server And Several Exporters

Monitoring Hyperledger Fabric Docker Containers With Prometheus Grafana By Nima Afraz Medium

Monitoring Hyperledger Fabric Docker Containers With Prometheus Grafana By Nima Afraz Medium

Github Bosh Prometheus Bosh Exporter Bosh Prometheus Exporter

Github Bosh Prometheus Bosh Exporter Bosh Prometheus Exporter

Https Encrypted Tbn0 Gstatic Com Images Q Tbn 3aand9gcrkwpbhrydlmxg4fffvcculityf8xc5zqlxgyln0p649nbfqwyk Usqp Cau

Https Encrypted Tbn0 Gstatic Com Images Q Tbn 3aand9gcrkwpbhrydlmxg4fffvcculityf8xc5zqlxgyln0p649nbfqwyk Usqp Cau

Snmp Monitoring And Easing It With Prometheus By Mohan Prasath Medium

Snmp Monitoring And Easing It With Prometheus By Mohan Prasath Medium

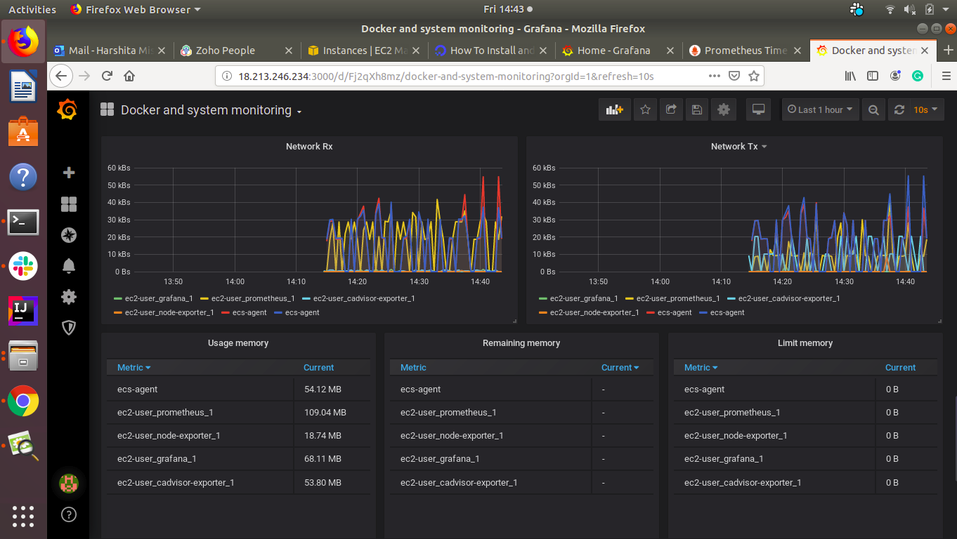
Container And System Monitoring On Aws With Docker Prometheus And Grafana By Harshita Mishra Xebia Engineering Blog Medium

Container And System Monitoring On Aws With Docker Prometheus And Grafana By Harshita Mishra Xebia Engineering Blog Medium

Net Core Web Api Metrics With Prometheus And Grafana By Dale Bingham Medium

Net Core Web Api Metrics With Prometheus And Grafana By Dale Bingham Medium

Metrics With Prometheus Statsd Exporter And Grafana Dev

Metrics With Prometheus Statsd Exporter And Grafana Dev

Prometheus Ui Hpe Enterprise Containers

Prometheus Ui Hpe Enterprise Containers

Watching Gmail Labels With Prometheus Grafana By James Read James Read S Code Containers And Cloud Blog Medium

Watching Gmail Labels With Prometheus Grafana By James Read James Read S Code Containers And Cloud Blog Medium

Rancher Cluster Monitoring Prometheus Keeps Getting Oomkilled Issue 19673 Rancher Rancher Github

Rancher Cluster Monitoring Prometheus Keeps Getting Oomkilled Issue 19673 Rancher Rancher Github

Monitoring Elasticsearch With Prometheus And Grafana By L Eranga Rahasak Labs Medium

Monitoring Elasticsearch With Prometheus And Grafana By L Eranga Rahasak Labs Medium

Monitoring Kafka In A Docker Container Using Prometheus Robust Perception Prometheus Monitoring Experts

Monitoring Kafka In A Docker Container Using Prometheus Robust Perception Prometheus Monitoring Experts

Monitoring Amazon Eks On Aws Fargate Using Prometheus And Grafana Containers

Monitoring Amazon Eks On Aws Fargate Using Prometheus And Grafana Containers

Khurram Aziz Swarm And Prometheus

Khurram Aziz Swarm And Prometheus

Prometheus Is Failing To Pull Metrics From The Latest Image Issue 115 Prometheus Cloudwatch Exporter Github

Prometheus Is Failing To Pull Metrics From The Latest Image Issue 115 Prometheus Cloudwatch Exporter Github

Alerting In Prometheus Or How I Can Sleep Well At Night Fabernovel

Alerting In Prometheus Or How I Can Sleep Well At Night Fabernovel

Keep Random Beacon Node Monitoring Medium

Keep Random Beacon Node Monitoring Medium

Monitoring Docker With Prometheus Cpu Usage Looks The Same For Different Containers Stack Overflow

Monitoring Docker With Prometheus Cpu Usage Looks The Same For Different Containers Stack Overflow

Prometheus Is Restarting Again And Again Issue 5016 Prometheus Prometheus Github

Prometheus Is Restarting Again And Again Issue 5016 Prometheus Prometheus Github

Deploy The Promethues Monitoring Stack Understand The Components And Monitor Containers Training

Deploy The Promethues Monitoring Stack Understand The Components And Monitor Containers Training

Zabbix 4 2 Prometheus Integration Zabbix Blog

Zabbix 4 2 Prometheus Integration Zabbix Blog

Monitoring Apps Running On Multiple Gke Clusters Using Prometheus And Cloud Monitoring

Monitoring Apps Running On Multiple Gke Clusters Using Prometheus And Cloud Monitoring

Spring Boot Actuator Metrics Monitoring With Prometheus And Grafana Callicoder

Spring Boot Actuator Metrics Monitoring With Prometheus And Grafana Callicoder

System Monitoring Using Prometheus And Grafana Alibaba Cloud Community

System Monitoring Using Prometheus And Grafana Alibaba Cloud Community

Custom Alerts Using Prometheus Queries

Custom Alerts Using Prometheus Queries

Prometheus Alerts For Aws Daily Costs By Ignacio Millan Medium

Prometheus Alerts For Aws Daily Costs By Ignacio Millan Medium

How To Monitor Your Kubernetes Cluster With Prometheus And Grafana

How To Monitor Your Kubernetes Cluster With Prometheus And Grafana

Https Encrypted Tbn0 Gstatic Com Images Q Tbn 3aand9gcsxi0c70nvetgvl6nizfdufwzaj8kafrn0ieqooak00acwjuwe2 Usqp Cau

Https Encrypted Tbn0 Gstatic Com Images Q Tbn 3aand9gcsxi0c70nvetgvl6nizfdufwzaj8kafrn0ieqooak00acwjuwe2 Usqp Cau

Source : pinterest.com